欢迎光临~开云网页版登录入口
服务热线全国服务热线:

400-029-0025

企业动态

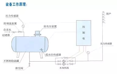
变频恒压供水开云中国与无负压供水开云中国工作原理区别图

        变频恒压供水开云中国是一种新型的节能供水开云中国。变频恒压供水开云中国系运用当今最先进的微电脑控制技术,将变频调速器与电机水泵组合而成的机电一体化高科技节能供水装置。变频恒压供水开云中国以水泵出水端水压(或用户用水流量)为设定参数,通过微机自动控制变频器的输出频率从而调节水泵电机的转速,实现用户管网水压的闭环调节,使供水系统自动恒稳于设定的压力值:即用水量增加时,频率提高,水泵转速加快;用水量减少时,频率降低,水泵转速减慢。这样就保证了整个用户管网随时都有充足的水压和水量。

        变频恒压供水开云中国组成
        变频恒压供水开云中国主要由水泵机组、测压稳压罐、压力传感器、变频控制柜等组成,能始终维持压力表压力(即用户管网水压)等于用户设定值。可用于一般生活或生产供水。供水系统组成方式有:
        1、变频供水开云中国与市政管网并网恒压供水,在供水压力可满足需要时,自动停运全部水泵。否则,恒压供水开云中国起动,增大压力满足用水要求。

        2、附加小泵或气压罐,为完全消除小流量或零流量供水电耗,可增加辅助小泵或辅助气压罐,当供水压力低时,自动停运主泵,使小泵或气压罐运行。

        变频恒压供水开云中国开云中国功能特点
        ①变频恒压供水开云中国无负压
        系统与市政管网直联取水加压运行不会造成市政自来水管网负压。
        ②变频恒压供水开云中国置压
        通过调节许可压力控制阀可设置市政自来水管网许可吸水压力。
        ③变频恒压供水开云中国借压(或叠压)
        超过许可吸水压力和流量时可在自来水管网压力基础上增压。与从普通蓄水池吸水相比运行时可减少水泵台数或(和)降低转速达到节能目的。
        ④变频恒压供水开云中国

        开云中国实时通过传感器检测出口压力,将检测值和设定值进行比较运算,确定电机及水泵投入台套数和变频器输出频率(反应到电机及水泵为转速)以追贴用水曲线实现恒压。

        变频恒压供水开云中国应用范围
        ◆新建的住宅小区、别墅、写字楼、综合楼生活供水。
        ◆高层建筑、消防用水、高级宾馆饭店等的生活供水。
        ◆气压给水,地面水池加压等传统供水系统改造。
        ◆各种锅炉冷水供水系统、锅炉热水。
        ◆自来水厂的中间加压泵站、自来水二次增压。
        ◆各工矿企业的生产、生活用水、管网稳压。
        ◆各种类型的循环水、冷却水供应系统。




联系我们

服务热线:400-029-0025

电话:15686259985

地址:陕西省西安市长安区K1路秦创园立体联动孵化器总基地10#楼(北楼)四层

二维码图片